阳极氧化是一种通过在金属表面生成氧化层来提高金属表面硬度、耐腐蚀性和改变颜色的表面处理工艺。阳极氧化的废水主要源自于铝制品的除油/脱脂及其清洗工序、碱蚀及其清洗工序、酸洗及其清洗工序、化抛及其清洗工序、阳极氧化及其清洗工序、染色及其清洗工序、封孔及其清洗工序等。
一、项目概况
我司负责的重庆某公司专业生产笔记本外壳、笔记本键盘外壳、笔记本转轴、台式机面板、伺服机机顶盒等产品。该项目拟新建一套废水处理设施对阳极氧化废水处理进行中水回用及零排放。
设计水量
根据业主提供数据,总处理水量70m³/d,本项目为零排放项目,处理后所有水达标并回用于生产线。

进水水质
(1)预估设计的进水水质如下:
表1 废水进水水质(废液不计入本表中)
出水水质
表2回用水处理出水水质

二、工艺框架设计
1、工艺设计说明
表3 水质分类、水量及处理方式(经验值)

2、处理思路简介
考虑到废液中污染物浓度很高,对于后端膜系统的处理是非常不利的,因此采用“清浊分流”的思路,高浓度的废液经过收集后单独处理,低浓度的废水经预处理后去除大部分对膜系统有影响的污染物,然后进入膜系统浓缩,浓缩后与废液一起进入蒸发器蒸发。
3、工艺流程图
图4工艺流程图

图5平面布置图

4、关键工艺单元说明
混凝絮凝池
在废水处理中,混凝与絮凝过程经常使用于固体物质的分离。尽管混凝与絮凝两个术语经常联合使用或简单的使用混凝一词代替,但从严格的反应过程看,二个过程是有严格的区分。了解其反应机理的不同,就可以非常方便的了解废水后续处理中沉淀与污泥脱水操作要领。
兰美拉沉淀池

兰美拉沉淀池是一种常见的水处理设备,广泛应用于污水处理、水源净化等领域。其主要原理是利用沉淀池中沉淀物的重力作用实现污水中固体颗粒的分离和沉淀,从而达到净化水质的目的。
A/O工艺
采用A/O生化池,主要降低BOD5、CODCr、NH3-N,去除有机物等。
MBR池

MBR的技术特点非常多,与传统处理技术比较,包括:
1.容积负荷高,停留时间短,取代沉淀及砂滤,占地面积小;
2.Biomass可完全截留,无污泥沉降性问题,系统操作维护容易;
3. 截留难分解之高分子物质,有效处理高浓度有机废水;
4.可截留硝化菌,达到完全硝化,有效去除氨氮 ;
5.可拦除大部分致病菌,减少消毒药剂用量;
6.增加初设成本,但操作成本低,以总成本而言仍较有利;
7.排泥周期长,维持低F∕M比,在生物自解下污泥量少1/2以上;
8.适合特殊污染物处理,截留驯养优势菌种
污泥停留时间(Sludge Retention Time, SRT)可相当长,生长速率缓慢的微生物得以滞留与增殖,有利于特殊或难分解污染物的去除;
9.悬浮物和浊度接近于零,适合用于中水回收;
10.能量消耗低,不需外加化学药剂;
污泥处置

通过气动泵将污泥池中的污泥打入至压滤机内,对污泥进行压滤处理,处理后的污泥含水率大大下降,压制成泥饼。压滤机滤液回流至前置收集调节池中,继续进行处理。
多介质过滤器
多介质过滤器是利用一种或几种过滤介质,在一定的压力下把浊度较高的水通过一定厚度的粒状或非粒材料,从而有效的除去悬浮杂质使水澄清的过程,常用的滤料有石英砂,无烟煤,锰砂等,主要用于水处理除浊,软化水,纯水的前级预处理等,出水浊度可达3NTU以下。
树脂除硬器
软化树脂处理的原理就是将原水通过钠型阳离子交换树脂,常规的软化树脂带有大量的钠离子。
自清洗过滤器
自清洗过滤器主要是作为超滤的保安过滤器,是为了保护超滤膜过滤系统,延长超滤膜过滤的过滤周期、减少膜反冲洗次数以及膜化学清洗的次数、延长膜的使用寿命。
超滤系统
超滤技术广泛应用于水处理领域,可用于除去水中的微粒、胶体、细菌、病毒、热源、蛋白质及大分子有机物,使水得以净化。
反渗透系统

反渗透亦称逆渗透(RO),是用一定的压力使溶液中的溶剂通过反渗透膜(或称半透膜)分离出来。因为它和自然渗透的方向相反,故称反渗透。根据各种物料的不同渗透压,就可以使大于渗透压的反渗透法达到分离、提取、纯化和浓缩的目的。
特种分离膜系统主机

特种分离膜装置是系统脱盐的核心部分,经过处理的水可以去除绝大部分的无机盐类和几乎全部的有机物、微生物和胶体。
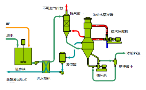
机械压缩蒸发单元
机械蒸汽再压缩降膜蒸发工艺可参见下方蒸发器系统的简图。

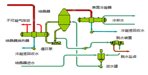
有关结晶器系统的工艺可参见下方结晶器的简图。

以上为本期我们分享的关于阳极氧化废水处理工艺的内容,如果您需要,可以关注、转发此文章后,私信发送截图并留言,可获取详细方案信息哦!若您有其他污水处理问题,亦可以添加客服微信,留言咨询。